Data คือเข็มทิศธุรกิจ CP Seeding ชี้ SME โตแม่นใน Modern Trade ด้วย Data Analytics
บริษัท ซีพี ซีดดิ้ง โซเชียลอิมแพคท์ จำกัด จัดกิจกรรม CP Seeding Talk: From Insights to Impact โดย คุณวรันธร ณ นคร ทีมพัฒนาธุรกิจสู่โมเดิร์นเทรด เปิดเผยว่า กิจกรรมจัดขึ้นภายใต้หัวข้อ “Data-Driven Strategic Planning” เมื่อวันที่ 28 มีนาคม 2569 เพื่อถ่ายทอดแนวทางการวางกลยุทธ์ธุรกิจด้วยข้อมูล (Data) ให้ผู้ประกอบการ SME สามารถแข่งขันได้อย่างมีประสิทธิภาพ “การตั้งคำถามธุรกิจให้ชัด” (Business Question) และใช้ข้อมูลวิเคราะห์อย่างเป็นระบบ เพื่อเข้าใจ Demand โครงสร้างต้นทุน และศักยภาพในการทำกำไร “ธุรกิจที่ชนะ ไม่ใช่ธุรกิจที่สื่อสารได้มากที่สุด แต่คือธุรกิจที่ใช้ Data ได้แม่นที่สุด” ซึ่งเป็นกุญแจสู่ยอดขายจริงและการเติบโตอย่างยั่งยืน
Data-Driven Modern Trade Readiness Strategy
“กลยุทธ์เตรียมความพร้อมธุรกิจสู่ Modern Trade ด้วยข้อมูล”
ผศ.ดร.นุชจรินทร์ อินต๊ะหล้า ผู้ช่วยคณบดีฝ่ายเครือข่ายพันธมิตร คณะพาณิชยศาสตร์และการบัญชี มหาวิทยาลัยธรรมศาสตร์ เปิดเผยว่า การเตรียมความพร้อมธุรกิจเข้าสู่ Modern Trade ในปัจจุบัน ไม่สามารถอาศัยเพียงประสบการณ์หรือข้อมูลสรุประดับผิวได้อีกต่อไป แต่ต้องใช้ Data Analytics เชิงลึก เพื่อบริหาร “สต็อก เงินสด และการเติบโต” จากการใช้แนวคิด DIKW Pyramid คือ Data (ข้อมูลดิบ) ข้อมูลพื้นฐาน Information (สารสนเทศ)
นำ Data มาประมวลผล เห็น “อะไรเกิดขึ้น” Knowledge (ความรู้) เชื่อมโยงข้อมูล เข้าใจ “ทำไมถึงเกิดขึ้น” Wisdom (ปัญญา/กลยุทธ์) ใช้ความรู้และประสบการณ์เพื่อช่วยตัดสินใจรู้ว่า “ควรทำอะไรดีที่สุด” อย่างเป็นระบบ
ด้านการบริหารจัดการภายใน ผู้ประกอบการ SME ต้องเริ่มจาก “การตั้งคำถามธุรกิจให้ชัด” (Business Question) ไม่ใช่เริ่มจากเครื่องมือ โดยสามารถใช้ Framework อย่าง CRISP Model ควบคู่กับ OGSM (Objective–Goal–Strategy–Measurement) เพื่อเชื่อมโยงตั้งแต่ปัญหาธุรกิจ กลยุทธ์ ไปจนถึงตัวชี้วัด (KPI) ทั้งแบบ Leading และ Lagging ทำให้เห็นความสัมพันธ์ของ “เหตุ–ผล” และตัดสินใจได้แม่นยำยิ่งขึ้น และ Modern Trade คือสนามจริงที่ Data ไม่ใช่แค่ตัวเลข แต่คือ ’อาวุธ’ และ ’เข็มทิศ’ นำทางที่จะทำให้ SMEs เติบโตอย่างยั่งยืน
ในมิติการบริหารสต็อก ปัญหาสำคัญของ SME คือ “เงินจมในสินค้า” (Dead Stock) ซึ่งกระทบต่อสภาพคล่องโดยตรง จึงจำเป็นต้องใช้ข้อมูลระดับ Transaction (Raw Data) จากระบบ POS หรือ ERP วิเคราะห์เชิงลึก ทั้งจำนวนวันคงค้าง การจัดลำดับสินค้า และมูลค่าเงินจม เพื่อระบุสินค้า Top 10 ที่ต้องเร่งจัดการ พร้อมใช้ ABC Analysis แบ่งกลุ่มสินค้าเพื่อกำหนดแนวทางบริหารที่เหมาะสม ขณะเดียวกัน การทำ Sales Forecast เป็นเครื่องมือสำคัญในการวางแผน โดยต้องเลือกโมเดลที่เหมาะสมและอัปเดตข้อมูลอย่างสม่ำเสมอ เพื่อให้สอดคล้องกับสถานการณ์จริง การมีข้อมูลจำนวนมากไม่เพียงพอ หากขาดคุณภาพ โดยขั้นตอน Data Preparation ซึ่งรวมถึง Data Cleaning และการจัดโครงสร้างข้อมูล ถือเป็นหัวใจสำคัญ เพื่อหลีกเลี่ยงปัญหา “Garbage In Garbage Out” ทั้งนี้ Dashboard และ Visualization เป็นเครื่องมือสำคัญในการสื่อสาร Insight ให้สามารถนำไปใช้ตัดสินใจได้จริง Data-Driven Modern Trade Readiness Strategy คือการยกระดับ SME จากการบริหารด้วยประสบการณ์ สู่การบริหารด้วยข้อมูล โดยเชื่อมโยง “สต็อก–ยอดขาย–กระแสเงินสด” เพื่อสร้างการเติบโตอย่างยั่งยืนในตลาด Modern Trade
ชี้ทางรอด SME ไทยในยุค VUCA World ใช้ Data พิสูจน์ Demand ปูทางสเกลธุรกิจจาก Local สู่ Modern Trade อย่างยั่งยืน
คุณหฤชา รังสิพราหมณกุล Founder and Chief Data Consultant บริษัท ดาต้า สตอรี่ จำกัด เปิดเผยวิสัยทัศน์ในหัวข้อ “การใช้ Data พิสูจน์ Demand และวางรากฐานธุรกิจให้พร้อมสเกลจาก Local สู่ Modern Trade” โดยเน้นย้ำว่าในยุค VUCA World ที่เต็มไปด้วยความผันผวน การตัดสินใจด้วยสัญชาตญาณเพียงอย่างเดียวไม่เพียงพออีกต่อไป แต่ต้องเปลี่ยน Data ให้เป็น “เข็มทิศกลยุทธ์” เพื่อรับมือกับต้นทุนการดำเนินงาน (Operation Cost) ทั้งค่าพลังงานและ โลจิสติกส์ (Cost Per Drop) ที่พุ่งสูงขึ้น คนที่ตัดสินใจเร็วไม่ใช่คนเก่งที่สุด แต่คือคนที่รู้จักนำ Data มาใช้ให้เกิดประโยชน์สูงสุด
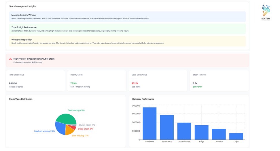
คุณหฤชา รังสิพราหมณกุล ชี้ให้เห็นว่า สนามการค้า Modern Trade ไม่ใช่พื้นที่สำหรับทดลองตลาด แต่เป็นสนามจริงที่วัดกันด้วยประสิทธิภาพของข้อมูล ธุรกิจจึงจำเป็นต้องมี Dashboard ที่ทำหน้าที่เป็น “ศูนย์บัญชาการ” (Control Center) ที่รวบรวมข้อมูลสำคัญไว้อย่างครบถ้วน ตั้งแต่ Sales Performance KPI Monitoring ไปจนถึงการบริหารจัดการวิกฤต (Crisis Management) และการติดตามโครงการ (Task and Project Handling) เพื่อให้การตัดสินใจรวดเร็วและแม่นยำ ลดความเสี่ยงจากการ “ขายได้แต่ไม่กำไร” และการนำเสนอตัวอย่าง Dashboard สำหรับการบริหารจัดการข้อมูลแบบ Multi-Brand & SKUs ซึ่งช่วยให้ผู้ประกอบการมองเห็นภาพรวมของ Demand Margin และ Risk ได้พร้อมกัน รวมถึงการนำเทคโนโลยี AI เข้ามาช่วยในการคาดการณ์สถานการณ์ และวิเคราะห์ปัจจัยต่างๆ ที่ส่งผลต่อต้นทุนและยอดขาย รวมถึงการติดตามกระแสสังคมผ่าน Social Monitoring เพื่อตรวจจับสัญญาณการเปลี่ยนแปลงของตลาดได้ทันท่วงที
นอกจากนี้ เพื่อเป็นการยกระดับศักยภาพ SME ไทย คุณหฤชา ได้แนะนำแนวคิดการใช้ “AI จัดซื้อ” (AI-Driven Procurement) โดยมอบเครื่องมือ AI ให้ผู้ประกอบการได้ฝึกฝนการจัดทำและวิเคราะห์ข้อมูล เพื่อสร้างความมั่นใจให้กับ Buyer ใน Modern Trade ว่าสินค้ามี Demand จริงและมีศักยภาพในการเติบโตระยะยาว โดยใช้ข้อมูลยอดขาย กำไร (GP) และการหมุนเวียนสินค้า (Stock Turnover) เป็นตัวพิสูจน์ศักยภาพ “Data คืออาวุธ AI คือผู้ช่วยตัดสินใจ และ Dashboard คือศูนย์ควบคุมการบินของธุรกิจ ในโลกที่ต้นทุนสูงและคู่แข่งรอบด้าน การตัดสินใจที่เร็วและแม่นยำบนฐานข้อมูลจริง คือสิ่งที่แยกความแตกต่างระหว่างธุรกิจที่อยู่รอด กับธุรกิจที่เติบโตได้จริงในระยะยาว” คุณหฤชากล่าวสรุป
พื้นที่เรียนรู้ที่ SME ไม่ควรพลาด
สำหรับ CP Seeding Talk จัดขึ้นเป็นประจำทุกวันเสาร์ที่ 2 และ 4 ของทุกเดือน ตลอดทั้งปี เพื่อรวบรวมความรู้ เครื่องมือ และกรณีศึกษาที่ SME นำไปใช้ได้จริง ผู้ประกอบการที่สนใจติดตามข่าวสารและกิจกรรมเพิ่มเติมได้ที่ เว็บไซต์: https://cpseeding.com/ Facebook: https://www.facebook.com/Cpseeding/
